从 20世纪 90年代起,国际著名气体流量实验室和大型石油公司都陆续开展了湿气计量技术方面的相关研究。经过多年的发展,湿气流量计已逐步完善,尤其是美国和挪威,在湿气计量的准确度和稳定性方面都取得了较大进展,开始应用于湿气计量。利用湿气测试装置对湿气流量计进行性能测试,是认识和评价湿气流量计技术性能的最佳方法。因此,有必要对国内外现有湿气流量计测试装置及其技术性能进行研究,并结合国内多相流测试装置条件,探讨湿气流量计测试装置的关键技术。
能够同时计量气相、液相以及油水混合液中含水率的计量装置称为多相流量计。多相流量计通常用于气液比例较接近的两相流( XLM >0.3)计量。湿气流量计主要计量气相、液相,它不考虑气液组分,用于气液比例相差较悬殊的两相流( XLM ≤0.3)计量。由于油气田湿气通常都含有油、气、水等组分,因此湿气是多相流的一种特殊形式。
湿气流量计现场安装前需要进行性能测试,测试主要分现场测试和实验室测试两种。现场测试采用的是湿气流量计与湿气分离计量装置在线串联比对的方法,但由于现场工况条件的限制,气液流量不易调节控制,分离效率监测困难,测试流量不稳定,很难全面评价湿气流量计的整体计量性能。实验室测试采用气液配比的方法,在室内测试装置上对湿气流量计进行性能评价,具有测量范围宽、测试温度和压力稳定、仪表测量准确度高等特点,可以开展全量程计量性能测试。因此,实验室测试是公认的评价湿气流量计计量性能和应用条件的主要技术手段。
1.装置分类
根据测试介质的不同,湿气测试装置分为两大类:①采用模拟介质(空气、氮气、水等),主要用于湿气的原理性试验和模拟测试,这类装置一般建在室内,规模小,安全性要求低;②采用实流或相似介质(如天然气、原油、凝析油等),其测试结果更接近流量计工况条件,能够更准确地反映出湿气流量计的实际性能,一般都是依托天然气管网或油气田集输管道建立,投资大,防火、防爆等技术要求高。
2.装置组成
气流量计测试装置通常由 6 个部分组成:①介质源系统,主要包括两相或三相分离器,油、水储罐等设备;②介质输送和调配系统,主要有油泵、水泵、天然气压缩机、气稳压缓冲罐、流量调节阀等设备;③单相计量、混合系统,主要包括油、气、水流量计,密度计,压力变送器,温度变送器,气液混合器等设备;④流动发展稳定和流型测试段,主要有水平、垂直直管段、透明管段以及摄像机、X 射线仪、γ射线仪等流型测试仪;⑤测试管段,主要包括水平、垂直、倾斜试验管段以及持液率测试段等;⑥控制系统,主要由工控机完成数据的采集、处理、计算、显示、打印、存储,以及对油泵、水泵、气体压缩机、调节阀和电动阀的操作控制。
3.主要测试装置
目前国际上共建有 9套多相流或湿气流量计测试装置(表 1),多数集中在美国和欧洲,其中较具影响力、发表研究成果较多的是英国 NEL 和美国 CEESI测试装置。

3.1NEL湿气测试装置
NEL 湿气测试装置的测试介质是氮气和煤油,它们分别储存在最高压力为 6.3 MPa 的气液分离器内。氮气由 200 kW 离心鼓风机输送到气体标准流量计,液体由 11 级离心泵输送到液体标准流量计,气液经过分别计量后,按照需要的气液配比混合后进入测试管段(图 1)。

鼓风机出口的气体和进入离心泵前的液体都经过了冷却水热交换器,可以将流体温度精度控制到±0.5 ℃范围内。
测试装置有两条平行测试段,用于测试不同口径的湿气流量计,专用摄像仪可以监测到测试管段中的两相流从层流到环状雾流的各种流型变化。
主要技术指标:
(1)测试介质。气体 (氮气) :100~1 500 m3/h;液体 (煤油或水): LVF 0%~10%。(2)不确定度。气流量:0.5%, k =2;液流量:0.2%, k =2。
(3)工作条件。压力:1.0~6.3 MPa;温度:18 ℃±0.5 ℃。
(4)测试段管径。DN100 mm,DN200 mm。
(5)标准表。气体:超声流量计(DN150 mm);液体:涡轮流量计(DN15mm、DN25mm、DN80mm)。
(6)其他测量仪表。专用摄像仪、伽马密度计。
(7)其他辅助设备。 可离线测量密度和黏度。
3.2CEESI湿气测试装置
CEESI 湿气测试装置的气源是 0.3 MPa 的天然气,它是通过天然气压缩机组增压的,整个装置共配有4台压缩机,以保证所需的测试流量(图2)。

装置采用涡轮流量计和文丘里管(核查流量计)同时测量天然气标准流量。如果测试过程中 2 台流量计的流量差值超出允许范围,就停止测试,检查超差的原因。
配制湿度用的液态烃存储在液罐中,经过科里奥利质量流量计计量后,由泵按比例注入至气路,经过气液混合的流体通过仪表测试段后到达气液卧式分离器,分离出的液体流量由另一台质量流量计进行监测,当其测量值与液罐出口质量流量计的测量值一致时,表明测试系统工作稳定,可以开始正式测试。
装置主要技术指标:
(1)测试介质。气体(天然气):2~27 m/s;液体(水):4.5 m3/h。
(2)不确定度。气流量:0.5%, k =2;液流量:0.2%, k =2。
(3)工作条件。压力:0.7~9.9 MPa;温度:不可控。
(4)测试段管径:DN100 mm。
(5)标准表。气体:涡轮流量计、文丘里;液体:科里奥利质量流量计。
(6)其他测量仪表。专用摄像仪、伽马密度计。
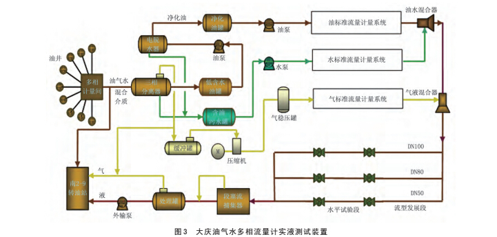
3.3MRI多相流测试装置
MRI多相流测试装置建在大庆油田工程有限公司,主要用于油气水多相流量计及含水分析仪等油气计量仪表的性能测试评价。
测试装置主要由介质提供单元和计量测试单元组成。介质提供单元完成测试介质的处理和输送,来自油井的气液混合流体经三相分离器、电脱水器等设备处理后进入相应的存储罐中,然后以泵输的形式输送到计量测试单元。计量测试单元采用标准表法测试,它把输送过来的单相油气水介质,按照要求的流量配比进行混合,该混合液进入一个流型发展段,获得流态充分发展后,进入被测的多相流量计。测试装置工艺流程图见图 3。
主要技术指标如下:
(1)试验介质。油相为净化油;水相为含油污水;气相为油田气。
(2)多相流量计试验管径:DN50 mm,DN80 mm,DN100 mm。
(3)最大流量。液流量:50 m3/h;油流量:m3/h;水流量:50 m3/h;气流量:1 170 m3/h。
(4)装置流量测量不确定度。油相:1.0%,k =2;水相:1.0%, k =2;气相:2.0%, k =2。
(5)工作压力≤1.6 MPa。(6)工作温度≤80 ℃。
4.测试技术分析
4.1 工作压力
工作压力是湿气流量计计量性能的主要影响因素,为了客观、全面地评价湿气流量计计量性能,要求测试装置工作压力的可调范围较宽,以模拟现场湿气工况条件,而多相流量计测试装置通常达不到湿气流量计测试要求的最大工作压力,只能开展中低压湿气测试。
多数湿气测试装置都能够满足系统压力的稳定性要求,可以在几个相对稳定的工作压力下开展湿气流量计的性能评价。多相流量计测试装置主要是用于低含气率条件下的流量计测试,由于测试过程中装置的供液量较大,系统容易形成较严重的段塞流,工作压力不易控制,达不到系统压力稳定性要求。

4.2 测量范围
湿气流量计主要应用于高含气率、低产液量的气田,为了全量程范围内评价湿气流量计的性能,要求湿气测试装置可提供的气流量范围很宽,采用多台天然气压缩机供气,既可以满足湿气流量计测试所需的气量要求,又可以满足供气要求。多相流测试装置提供的气流量通常相对较小,使得多相流测试装置难以在全量程范围内开展湿气流量计性能评价,只能选择几个满足湿气计量条件的测试点进行测试。
4.3 处理效率监测
为保证湿气流量计在整个测试过程中单相介质状态稳定,对湿气测试装置需进行介质处理效率的监测,主要包括气夹带液、液夹带气以及油中含水率的监测。由于国际上常用的湿气定义采用 LM 参数法,为便于数据分析,每个数据点需标出 LM 值,而 LM 值是通过气体和液体的工况密度计算获得,所以湿气流量计测试装置都装有液体在线密度计用于测量油、水和液的工况密度,多相流量计测试装置可直接安装含水分析仪来监测液体的处理效率。
5.结论及建议
目前,许多商业化湿气流量计在现场安装前都不进行测试,无法确定其计量性能是否能够满足现场使用要求。建议流量计安装前,预先在油田或现场相对可靠和具有溯源性的湿气测试装置上对流量计进行测试,为现场湿气流量计的选型提供依据。
湿气计量是继多相计量以来计量领域的又一个技术难点,MRI多相流测试装置虽然不完全具备全量程评价湿气流量计的技术要求,但可以积极开展湿气流量计的原理性及实验性测试,为国内湿气流量计厂家及研究机构提供技术支持。